鄭州泳潔游泳池水處理設備有限公司
全國銷售熱線:400-0870-358
國內銷售部:
于經理:15515581312 (河南、湖南、湖北、廣東、廣西、海南)
金經理:15538318375 (山東、安徽、江蘇、浙江、上海、福建、江西)
李經理:15515580783 (北京、天津、河北、山西、內蒙)
王經理:15517149327 (陜西、甘肅、寧夏、青海、新疆、黑龍江、吉林、遼寧)
肖經理:13213150046 (四川、重慶、貴州、西藏、云南)
游泳池水循環處理
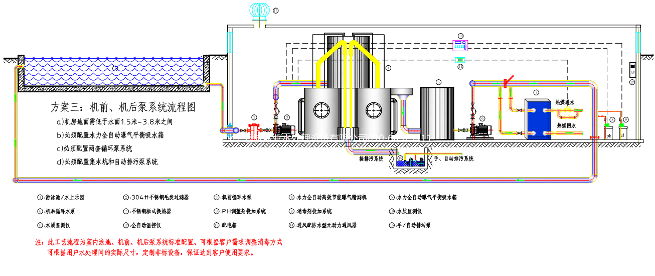
尊敬的客戶您好!您現在瀏覽的是游泳場館水處理工藝流程示意圖
如對此感興趣或有什么疑問,歡迎撥打我們的客服熱線咨詢:400-0870-358
游泳池水處理系統——機前泵系統流程

泳池水處理系統——機后泵系統流程圖

游泳池水處理系統——機前、機后泵系統流程圖
